PLC System
SCADA System
Industry 4.0
We provide automation and process engineering services including design, fabrication, installation and maintenance of automation controls, manufacturing systems and process operations.
About Us

Open System Engineering's is a full service automation system integrator.

We design, program, install, and support automated control and monitoring systems for manufacturing, material handling and OEM applications.

The core of our business philosophy is to offer the highest level of quality products combined with unsurpassed customer service.

Open System Engineering's commitment to state-of-the-art technology enables our customers to transform their businesses into modern, efficient, and more profitable operations by increasing production capabilities and furnishing factory floor feedback to provide essential data for production tracking.

Products

Authorized Dealer for SIEMENS FA / PA components:

  • SIEMENS S7-1200 PLC & SIEMENS LOGO! 8 PLC
    • CPU
    • I/O Module
    • Communication Module
  • SIEMENS HMI
    • MTP1200
    • MTP1000
    • KTP700
    • KTP400
    • KP300
  • SIEMENS Industrial IoT Gateway
    • IoT 2040
    • IoT 2050
    • IoT Weighing Scale

Services

Our highly qualified and experienced team of industrial automation professionals will help you to accomplish these goals by providing the highest quality industrial automation and control system solutions including:

Electrical Control Panel & Drawing Development
- Custom control panel design and ACAD electrical drawing development.

PLC System
- Experienced in creating reliable PLC/Soft PLC based solutions from a variety of manufactures.

SCADA System
- Complete interface design and development using the latest software products from multiple national vendors.

Industrial Internet of Things (IIoT)
- IIoT applications development. These help users in monitoring, controlling, data storage and analytics from remote locations.

System installation, training and support
- Provide on-site system commissioning and training as well as support your system through the years.

Projects

Electrical Control Panels

PLC Systems

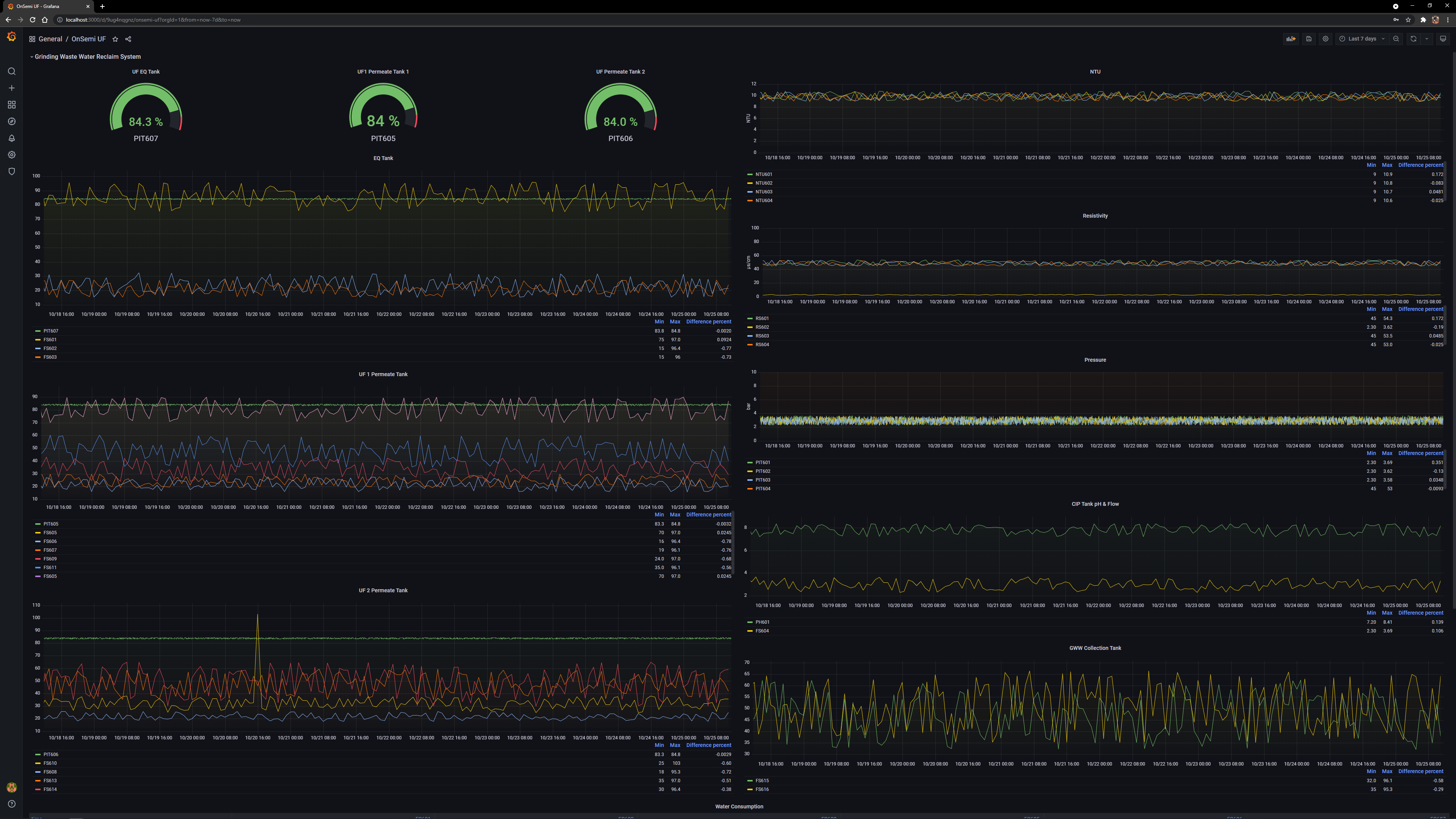
SCADA Systems

IIoT Application

Contact Us

If you have any questions on our company, or the products and services offered by our company, please feel free to contact us.

No. 32-3 (3rd Floor), Jalan Bandar 15,
Pusat Bandar Puchong 47100 Puchong
Selangor Darul Ehsan, Malaysia.

Mr. KH Lee
+6012 207 9044
lkh@ose.com.my

Mr. KL Eng
+6012 321 2699
ekl@ose.com.my